How to download the Vehicle Utilisation Report?
Step 1: On the left-hand side navigation menu, click on Reports on the Car and Van Rental Software.
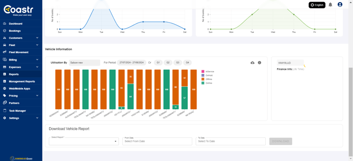
Step 2: On the Vehicles tab, scroll down on the page to see the Vehicle Utilisation. 
Step 3: Select the relevant vehicle group from the dropdown.

Step 4: Next, select the date range by clicking inside the box to reveal the date selection or quarter selection.

Step 5: Once either of these is selected, the utilisation will generate and load on the screen for all the vehicles in the selected group.

Step 6: You can now click on the download icon to download this report in pdf format.
![]()
Step 7: Once you open the downloaded report, you will see the vehicle utilisation data across all vehicles part of the selected vehicle group with branch and time period details.
If you've any questions or issues, please email support@coastr.com. We're happy to help!
If you found this article useful then please vote below, it helps us massively. Thank you!